
Melhore o desempenho da sua equipe com relatórios
Entre a visão geral da conversa e os relatórios de desempenho da equipe, você pode descobrir como seus agentes estão lidando com o volume de conversas recebidas, sua capacidade de resposta às consultas dos clientes e o que os clientes pensam do seu suporte.
![]() | O Relatório de visão geral das conversas está disponível nos planos Blossom e superiores. O Relatório de Desempenho da Equipe está disponível no jardim e planos acima. |
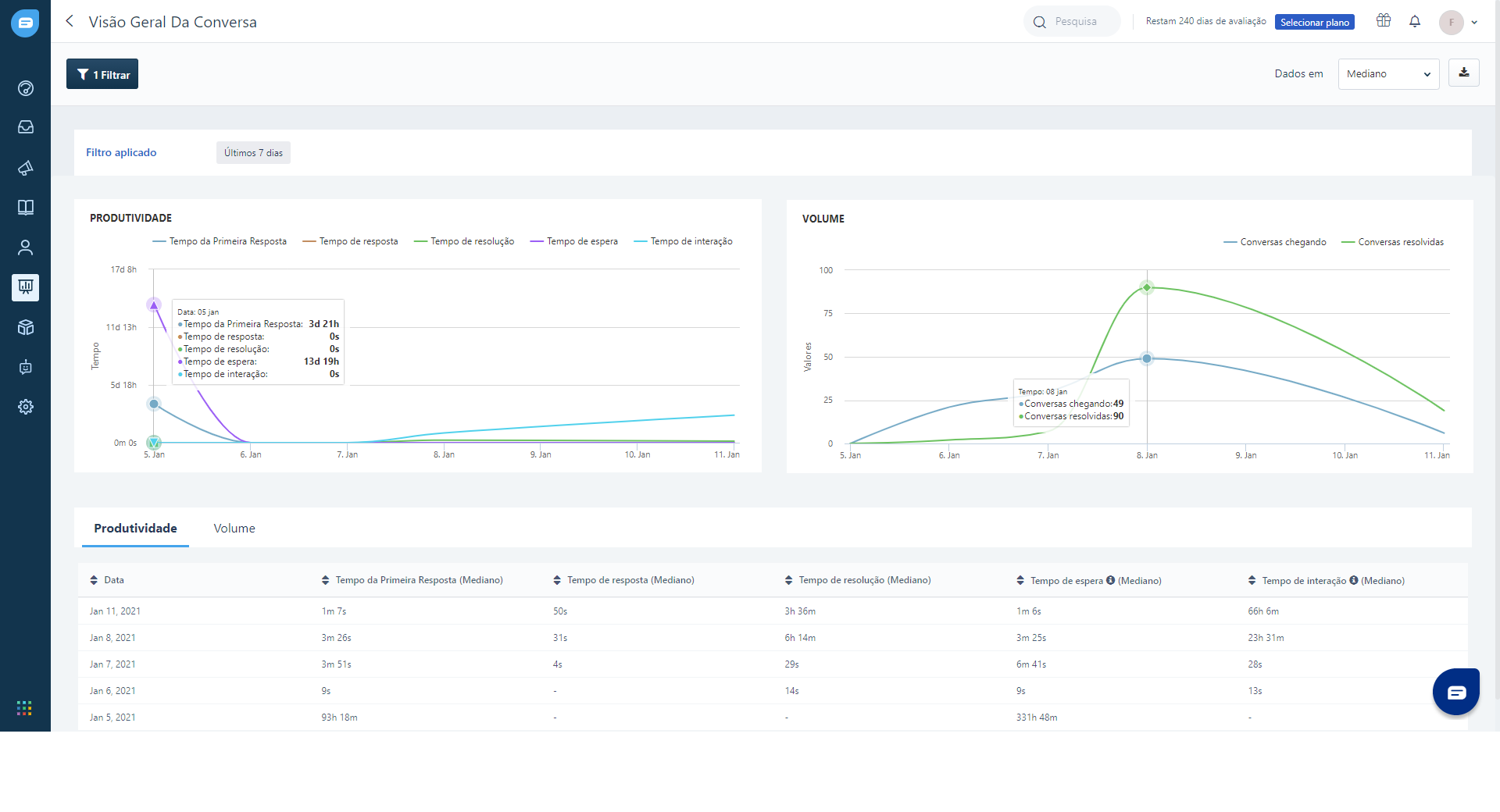
Relatório de visão geral da conversa
No relatório de visão geral da conversa, você pode rastrear,
Produtividade
Volume do bate-papo

Produtividade
Na seção de produtividade, você pode ver rapidamente que sua equipe é capaz de resolver os problemas do cliente. Você poderá ver a rapidez com que eles enviam uma primeira resposta (tempo de resposta), respondem (tempo de resposta) e resolvem conversas (tempo de resolução).
Você também pode ver o tempo de espera do cliente (tempo entre a primeira mensagem do cliente e a primeira resposta do agente) e o tempo de interação (tempo geral entre a primeira mensagem do cliente e a última mensagem na interação antes do encerramento da conversa).

Volume do bate-papo
Nesta seção, você pode ver como sua equipe está gerenciando o volume do chat. Você poderá ver o volume de novas conversas (conversas de entrada) e quantas conversas elas fecharam (conversas resolvidas). Você pode ver mais detalhes passando o ponteiro do mouse ao longo do gráfico. Você também pode ver as taxas de resposta e o volume do bate-papo para cada dia em um formato de tabela logo abaixo dos gráficos.

Você pode acompanhar esses dados por um período de tempo específico usando a opção 'Filtro' no canto superior esquerdo.

Por padrão, os números de produtividade e volume de bate-papo são exibidos como valores médios. Você também pode visualizar esses dados em valores médios ou 90%.

Mediana: é calculada tomando o valor médio de todos os seus tempos de resposta. O valor médio é aquele que separa sua metade superior da metade inferior de seus tempos de resposta. Por exemplo, se sua equipe tem cinco tempos de resposta 1, 3, 5, 7, 9, seu tempo médio de resposta seria 5.
Média: é a soma de todos os tempos de resposta dividida pelo número de tempos de resposta. Por exemplo, se sua equipe tem cinco tempos de resposta 1, 3, 5, 7, 9, a média seria 1 + 3 + 5 + 7 + 9 dividido por 5.
90%: É calculado classificando todos os tempos de resposta em ordem crescente e retirando os primeiros 90% dos valores, agora o valor mais alto nesses 90% é o valor do 90%.
Relatório de Desempenho da Equipe
Você também pode revisar o desempenho de cada agente verificando o número de conversas das quais eles participaram, seu tempo de resposta e suas classificações de conversas, tudo em um só lugar.
No relatório de desempenho da equipe, você pode acompanhar o desempenho de cada agente em termos de,
Produtividade
Métricas CSAT (satisfação do cliente - classificações de conversa)

Produtividade
Nas métricas de produtividade, você pode ver a capacidade de resposta de cada agente - a rapidez com que um agente envia a primeira resposta, responde e resolve as conversas. Você também pode ver o número total de conversas das quais eles participaram, encerradas (resolvidas) e o número geral de mensagens enviadas por cada colega de equipe.

Você pode visualizar esses dados como mediana, média ou valor do 90%. Você pode filtrar e visualizar os dados de um período específico. E até mesmo baixe o relatório como um arquivo .csv.

CSAT
Nas métricas do CSAT, você pode ver o número total de pesquisas enviadas em nome de cada agente, uma contagem de suas classificações satisfatórias e insatisfatórias e sua pontuação média no CSAT.

Você pode visualizar esses dados como mediana, média ou 90%. Você pode filtrar e visualizar os dados de um período específico. E até mesmo baixe o relatório como um arquivo .csv.
Este artigo foi útil?
Que bom!
Obrigado pelo seu feedback
Desculpe! Não conseguimos ajudar você
Obrigado pelo seu feedback
Feedback enviado
Agradecemos seu esforço e tentaremos corrigir o artigo
